【導讀】這里分享30張傳感器工作原理的動態圖,非常全面,建議大家收藏起來!什么是傳感器?傳感器是能夠感受規定的被測量并按一定規律轉換成可用輸出信號的器件或裝置的總稱,通常被測量是非電物理量,輸出信號一般為電量。
當今世界正面臨一場新的技術革命,這場革命的主要基礎是信息技術,而傳感器技術被認為是信息技術三大支柱之一,一些發達國家都把傳感器技術列為與通信技術和計算機技術同等位置。
隨著現代科學發展,傳感技術作為一種與現代科學密切相關的新興學科也得到迅速的發展,并且在工業自動化測量和檢測技術、航天技術軍事工程、醫療診斷等學科被越來越廣泛地利用,同時對各學科發展還有促進作用。
總的來說,傳感器的特點包括:微型化、數字化、智能化、多功能化、系統化、網絡化。它是實現自動檢測和自動控制的首要環節。傳感器的存在和發展,讓物體有了觸覺、味覺和嗅覺等感官,讓物體慢慢變得活了起來。
通常根據其基本感知功能分為熱敏元件、光敏元件、氣敏元件、力敏元件、磁敏元件、濕敏元件、聲敏元件、放射線敏感元件、色敏元件和味敏元件等十大類。
傳感器動圖
布料張力測量及控制原理

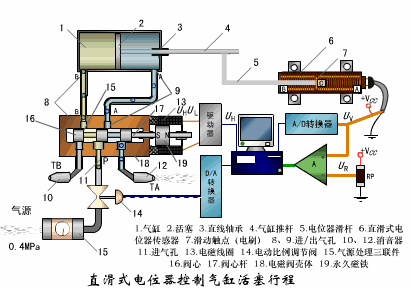
直滑式電位器控制氣缸活塞行程

壓阻式傳感器測量液位的工作原理

氣泡式水平儀的工作原理

擴散硅式壓力傳感器

稱重式料位計

電子吊車秤

荷重傳感器用于測量汽車衡的原理

荷重傳感器的應用

電位器式傳感器

多孔性氧化鋁濕敏電容原理

基本變間隙型電容傳感器和差動變間隙型電容傳感器的工作原理

變面積型電容傳感器工作原理

利用接近開關進行物體位檢測的原理

電容式壓力傳感器

差壓式液位計a

差壓式液位計b

差壓式液位計c

電容測厚儀

電容加速度傳感器

頻率差法測量流量的原理

空氣傳導型超聲波發生、接收器的結構

超聲波應用的兩種類型

超聲波探頭的結構

超聲波流量計的原理

超聲波測量密度原理

超聲波測量液位原理

超聲防盜報警器

縱波探傷

橫波探傷





